珑京科技JingCore算力调度平台全新升级,靠谱又省心
作业排队,CPU抢翻天,系统卡成PPT,谁跑谁崩溃……这场景是否似曾相识?
在多个任务、多个用户争夺有限计算资源的团队中,手动协调任务优先级、处理系统负载飙升几乎成了常态。
针对这一痛点,珑京科技推出了JingCore京通计算平台——一款面向企业级用户的智能算力调度与管理平台,帮你把每一颗CPU都安排得明明白白。

(集群版)
内核强大,外衣极简
JingCore平台基于全球高性能计算领域最流行、最经过验证的Slurm调度系统进行深度优化。
它在保留了强大、稳定、公平调度内核的同时,为用户披上了一层极简、可视化的操作外衣。
用户无需安装任何软件,不挑剔浏览器,输入网址即可直接打开使用。这种开箱即用的体验,大大降低了学习和部署门槛。
平台支持多用户、多任务并发与排队,自动分配计算资源,并能根据项目紧急程度或用户角色灵活设置优先级,确保关键任务优先获得算力支持。
“我们把每一颗CPU都安排得明明白白”,系统负载稳了,任务完成快了,团队因资源争夺而产生的“内耗”与争吵也自然消散。
五大核心,高效管理
JingCore平台集群版聚焦五大核心特性,让资源管理从模糊走向精确,从无序走向规范。
资源概览:全局视野,尽在掌握
像查看汽车仪表盘一样,一眼看清整个计算集群的“家底”。CPU、内存、磁盘、GPU等关键资源的实时使用情况一目了然。
不仅能看到当下状态,还能回溯历史数据,让任何性能瓶颈或异常使用都 有迹可循,为容量规划与故障排查提供坚实依据。

作业提交与调度:告别复杂命令与盲等
用户无需记忆或编写复杂的命令行指令。在直观的网页界面中,轻松选择任务所需的CPU核数、内存大小、预计运行时长,一键提交。
任务进入智能队列后,系统依据预设策略进行公平自动调度,彻底告别人工插队和协调。任务状态全程可视化追踪,用户从此告别“盲等”。


资源申请与审批:团队协作更顺畅
推行 “先申请,后使用” 的资源管理制度。用户按需发起资源使用申请,管理员在线完成审批。流程透明规范,从源头杜绝资源私占。
让资源分配井然有序,团队协作不再因算力问题而“扯皮”,营造公平、高效的合作环境。

用户与权限管理:安全清晰,权责分明
如同分配门禁卡,为团队每位成员开设独立账号,资源使用互不干扰,数据安全得以保障。
通过灵活配置用户组、角色权限和IP黑白名单,管理者可以精准控制 “谁能访问,谁能操作,谁能查看” ,实现精细化的安全管理。


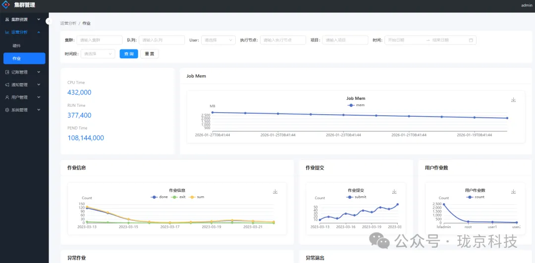
运营分析与记账:洞察成本,优化决策
内置强大的运营分析模块,通过丰富的图表、曲线展示资源使用的历史趋势,让管理者对算力消耗了然于胸。

系统自动为每个任务、每个用户记录精确的资源消耗账本(如CPU小时、内存占用等)。这不仅是为了成本核算,更能帮助团队识别优化空间,提升资源使用效率。

平台还支持智能资源告警,当CPU使用率超过95%或内存即将耗尽时,系统自动预警,助力运维人员主动干预,避免系统意外崩盘。

源自专业,服务多元场景
JingCore算力平台,就是那个能让你省时间、省脑子、省预算的搭档。
无论是需要长时间运行的科研仿真、海量数据的分析处理,还是高通量计算任务,JingCore都能将计算资源管理得井井有条。
即使只有一台服务器,也能借助JingCore获得专业级的任务调度与管理能力,发挥最大价值。
珑京科技JingCore平台,源自高性能计算的专业背景,致力于服务广大面临算力管理挑战的团队。
如果您也在带领团队,渴望让资源分配更公平、更高效、更透明,JingCore或许正是您寻找的那块关键拼图。
写在最后,
告别算力内耗,开启智能调度。
欢迎后台私信留言,获取免费咨询与部署方案。
专业解决方案就找珑京,专业部署更省心。
